*** Pull up the Rx that you wish to Transfer ***
You will now need to populate the appropriate values in each field. In the field “Transfer Remaining Refills” you will put “TO” if you are Transferring OUT a Rx, and you will use “FROM” when Transferring IN.
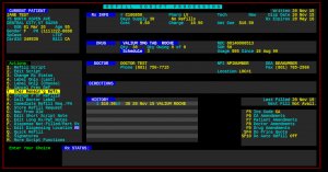
You will need to know the Pharmacy’s Code, Name, or Phone Number for the transfer. (Below will explain how to ADD a pharmacy for this transfer function.) Below is an example of what a completed transfer will look like. Once you press “Y” the transfer will be written.
*** If you are interested in PRINTING A TRANSFER SHEET you will press SHIFT+F3. You will fill in any fields desired, and press “ENTER” to print. ***
When you are at the transfer screen, you will press “SHIFT+F1“.

That will bring you to the screen below.

You will then select 1. Additions

You will then populate each field with the correct values. The field that says “Type” needs to have a “PH” for Pharmacy. (You can leave “CODE”, “Carrier Id”, “Discontinued” and “Contact Name” blank.)

Once this step is complete, Press “ENTER” to add the Pharmacy. Then you can press F1 TWICE, and it will take you right back to the prescription, and you can continue on with the transfer.
If you have additional questions or need assistance, feel free to call our support office 1-(801)-785-7720.




